| 各種傳感器工作原理動態圖,這也太全了吧! |
| 來源: 點擊數:4277次 更新時間:2018/12/28 15:50:27 |
各種傳感器工作原理動態圖,這也太全了吧!
布料張力測量及控制原理 ▼
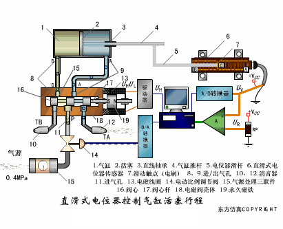
直滑式電位器控制氣缸活塞行程 ▼
壓阻式傳感器測量液位的工作原理 ▼
MQN型氣敏電阻結構及測量電路 ▼
氣泡式水平儀的工作原理 ▼
擴散硅式壓力傳感器 ▼
應變加速度感應器 ▼
稱重式料位計 ▼
電子皮帶秤重示意圖 ▼
電子吊車秤 ▼
荷重傳感器用于測量汽車衡的原理 ▼
荷重傳感器的應用 ▼
TiO2氧濃度傳感器結構及測量電路 ▼
電位器式傳感器 ▼
陶瓷濕度傳感器 ▼
多孔性氧化鋁濕敏電容原理 ▼
基本變間隙型電容傳感器和 差動變間隙型電容傳感器的工作原理 ▼
變面積型電容傳感器工作原理 ▼
利用接近開關進行物體位檢測的原理 ▼
光柱顯示編碼式液位計原理 ▼
電容式壓力傳感器 ▼
差壓式液位計a ▼
差壓式液位計b ▼
差壓式液位計c ▼
電容液位計原理圖 ▼
電容測厚儀 ▼
電容加速度傳感器 ▼
電容式油量表原理 ▼
頻率差法測量流量的原理 ▼
空氣傳導型超聲波發生、接收器的結構 ▼
超聲波應用的兩種類型 ▼
超聲波探頭的結構 ▼
超聲波流量計的原理 ▼
超聲波測厚的原理 ▼
超聲波測量密度原理 ▼
超聲波測量液位原理 ▼
超聲防盜報警器 ▼
縱波探傷 ▼
橫波探傷 ▼
表面波探傷
▼
|
| 【刷新頁面】【加入收藏】【打印此文】 【關閉窗口】 |
| 上一篇:機械工程師必知機械常識408問 下一篇:滾動軸承早期失效的原因淺析 |
電話:0513-88915838
0513-88921838
傳真:0513-88919965
電子郵箱:htjd@htjd.com.cn
公司地址:江蘇省海安市立發大道169號1棟


